Take your app to the next level with Affise MMP (Mobile Measurement Partner)
Join Now ⚡
Affiliate Link Checker: Eliminate Broken Offers Affiliate Link Checker: Eliminate Broken Offers

Updates — 19 May 2026

How Affise Checker Helps FPK Marketing Grow Their Revenue

  • Blog
  • Updates
  • Traffic redirection from disabled offers increased FPK Marketing income by 12%

Traffic redirection from disabled offers increased FPK Marketing income by 12%

Having been in the affiliate marketing industry for a long while, we understand how important it is to monetize and get the highest profit from affiliate traffic. And it’s always painful to lose a part of potential revenue to broken links.

To protect you from any possible traffic losses caused by broken links, consider using Affise Checker. This tool helps network managers check and optimize advertisers’ redirects and tracking URLs.

How can Affise Checker avoid your company wasting money?

Affise Checker covers the most popular demands related to checking the validity of links:

  • Test a separate link and get more details about a redirect path to its destination;
  • Check existing offers and stop losing money on the broken ones;
  • Get more insight into the performance of current advertisers;
  • Analyze the statistics on redirects and select the most profitable campaigns.

Let’s go through its functionality and learn how it solves common affiliate marketing problems. Affise Performance gives you two ways of checking links: manual checking and auto checking.

Manual Checker

The first option is to manually check where a particular link leads. Here, users can see a full redirect path and a final destination.

How does it work?

To check a link manually, you need to insert a full tracking URL to the relevant field. It enables you to manually select a country and OS you’d like to use for a check in case an advertiser specifies them. Right in the same window, you will see the test results.

The manual check is especially helpful when setting up a new offer or investigating a problem with a particular link that appeared to be broken.

Automatic Checker

For advertisers who deal with hundreds and thousands of offers, testing every link separately is a deal-breaker. It would turn into a significantly time-consuming process should they need to test all their offers. To save users a lot of time, we offer automatic monitoring of current offers based on the setting that a user configures.

How does it work?

No complicated integration setup is required. Select advertisers whose offers you want to test, the number of hops, and check frequency. 

The system checks tracking URLs with the selected frequency using targeting options set up in the offers. As а result, the checker concludes whether the links reach Google Play Market or App Store.

By doing so, you will see check results right in your Offers list. You can also filter offers based on the last check result and perform bulk actions with them if necessary.

This is how by investing just a few minutes of your time, you can disable all the broken offers and make sure none of your traffic will be wasted without ever reaching an App Store or Google Play.

Also, when you import new offers to Affise Performance through API, you can check the validity of the offers before making them public for publishers.

If you need to look at particular offers, Affise Checker displays the last four check results. If a specific offer experienced problems but then was restored, you will be able to notice that. Also, if necessary, you can see the details for every check.

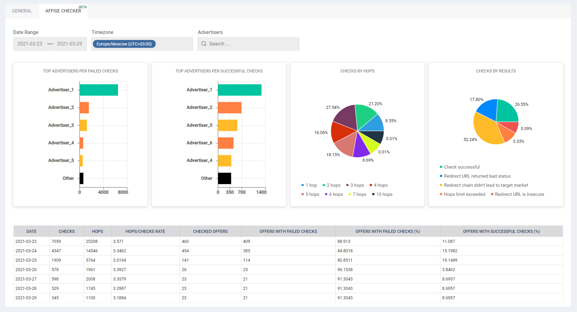
Analyze advertisers performance

Aggregated data is available on a separate statistics page. It enables you to figure out the best and the worst advertisers in terms of offer availability and the average number of redirects from a link to a store.

Through the presented widgets, you can see:

  • Top advertisers per failed checks;
  • Top advertisers per successful checks;
  • Checks by results; 
  • Checks by hops;
  • Daily number of checks and hops;
  • Hops/checks ratio;
  • Daily number of checked offers;
  • Daily number of offers with failed checks;
  • Percentage of offers with successful/failed checks.

Based on this data, you can evaluate each advertiser’s performance and decide which advertisers to expand your partnership with and which to reconsider or avoid at all.

So, why should you start checking links without further delay?

Checking links is not an extra thing to do; it is a necessity if you don’t want to lose money. Start checking links regularly to:

  • Stop losing money on broken links;
  • Stop damaging your ad campaigns with dead offers;
  • Ensure the workability of your links without spending much time on it;
  • Review the performance of your partners and avoid those with broken links.

The manual checker is already available for free with a limited number of checks. To get access to the automatic checker and remove the manual checker limit, contact your Customer Success Manager! It is time to stop traffic losses and earn more!

Frequently Asked Questions

1. How does the Links Checker find broken offers and redirects?

The Links Checker automatically scans offer URLs and their redirect chains to detect HTTP errors, misconfigured redirects, and dead landing pages, so you can quickly spot and address issues before they impact performance. You can learn more about how consistent tracking and link hygiene support campaign reliability in this Affise article: Affiliate Link Tracking: Unlock Hidden Revenue.

2. What should I do when the Links Checker reports an issue with an active offer?

When the Links Checker flags an issue, pause traffic to that offer, inspect the redirect chain, and either update the URL or coordinate with the advertiser to fix the destination; this proactive workflow helps preserve both conversions and data quality. A related guide on optimizing offers and avoiding broken or expired links can be found here: PropellerAds + Affise MMP: Smarter App Attribution.

3. Can Links Checker help improve campaign performance long‑term?

By routinely eliminating broken or slow landing pages and ensuring stable redirect paths, Links Checker helps reduce lost clicks, improve attribution accuracy, and maintain higher conversion rates over time. To see how clean, reliable tracking connects to broader web‑to‑app optimization, explore this AffiseMMP piece: Web to App Attribution: Track, Optimize & Scale Installs.

Stop traffic losses and earn more with Affise Checker. Try it for free.

Share this article
Affise Academy

Written by

Affise Academy

Affise is a partner marketing platform for brands, advertisers and agencies to scale via all possible performance marketing channels. Synergy of technology and our long standing experience lets you expand your partnerships, automate every step of the campaign lifecycle and make data-driven decisions.

See all articles →

Sign up to receive our newsletter

Stay on top of the competition. Let us keep you updated with news, insights, and more

email envelope